-
Created by
虚拟的现实, last updated on Sep 24, 2025 2 minute read
1. 简介
因生产存在一套 zookeeper 需要进行监控,但因为版本只有3.4.11,秉承没挂我就躺平不升级原则就不能碰。又因查看了 zookeeper 文档发送从3.6.0版本才开始有原生支持开放指标接口供 Prometheus采 集。地址:https://zookeeper.apache.org/doc/r3.6.0/zookeeperMonitor.html
那么生产集群原则上是不支持上面的配置滴,那么就只能使用 zookeeper-exporter 进行采集
2. zookeeper-exporter 部署监控
开源项目:https://github.com/dabealu/zookeeper-exporter
镜像地址:https://docker.aityp.com/image/docker.io/dabealu/zookeeper-exporter:v0.1.13
2.1. Deployment
apiVersion: apps/v1
kind: Deployment
metadata:
name: external-zookeeper-dyck-exporter
namespace: monitoring
labels:
app: external-zookeeper-dyck-exporter
type: zookeeper-exporter
system: dyck
spec:
progressDeadlineSeconds: 600
replicas: 1
revisionHistoryLimit: 2
selector:
matchLabels:
app: external-zookeeper-dyck-exporter
strategy:
rollingUpdate:
maxSurge: 25%
maxUnavailable: 25%
type: RollingUpdate
template:
metadata:
labels:
app: external-zookeeper-dyck-exporter
type: zookeeper-exporter
system: dyck
spec:
containers:
- image: swr.cn-north-4.myhuaweicloud.com/ddn-k8s/docker.io/dabealu/zookeeper-exporter:v0.1.13
imagePullPolicy: IfNotPresent
name: zookeeper-exporter
args:
- -zk-hosts
- 10.196.68.43:2181,10.196.68.44:2181,10.196.68.45:2181
- -location
- /metrics
env:
- name: TZ
value: Asia/Shanghai
ports:
- containerPort: 9141
protocol: TCP
resources:
limits:
cpu: 500m
memory: 512Mi
requests:
cpu: 100m
memory: 64Mi
terminationMessagePath: /dev/termination-log
terminationMessagePolicy: File
2.2. Service
apiVersion: v1
kind: Service
metadata:
name: external-zookeeper-dyck-exporter
labels:
app: zookeeper
type: zookeeper-exporter
system: dyck
namespace: monitoring
spec:
type: ClusterIP
ports:
- name: http-metrics
port: 9141
protocol: TCP
targetPort: 9141
selector:
app: external-zookeeper-dyck-exporter
type: zookeeper-exporter
system: dyck
2.3. ServiceMonitor
---
apiVersion: monitoring.coreos.com/v1
kind: ServiceMonitor
metadata:
name: external-zookeeper-exporter
labels:
app: zookeeper-exporter
release: prometheus-community
namespace: monitoring
spec:
endpoints:
- port: http-metrics
interval: 30s
path: /metrics
relabelings:
- sourceLabels: [ __meta_kubernetes_service_label_app, __meta_kubernetes_service_label_system ]
targetLabel: job
separator: "-" # 用连字符连接两个标签值
action: replace
metricRelabelings:
- sourceLabels: [ zk_host ]
targetLabel: instance
action: replace
regex: "(.+):.+"
replacement: "$1"
selector:
matchLabels:
app: zookeeper
type: zookeeper-exporter
namespaceSelector:
matchNames:
- monitoring
这边设置 metricRelabelings 是因为一个 Pod 监控了多个 zk_host 服务,需要进行区分替换 instance,不然 grafana dashboard 界面不好看了。

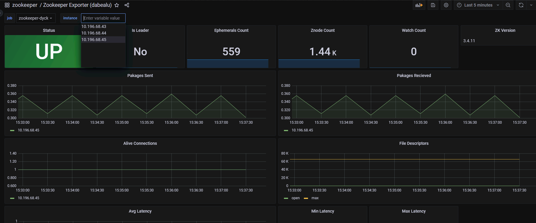
3. grafana dashboard 配置
grafana id: 11442,地址:https://grafana.com/grafana/dashboards/11442-zookeeper-exporter-dabealu/

- No labels
Add Comment